31 days · 265 commits
August 2025
- Day 123 · 11 commits

- Audio engine
- ed6fb18Time of Day Grids: All Highlights follow on click and drag of an empty cell, selects active cell when hovering over a cell with an active sample
- Modulation
- b074ab5Time of Day: Dotted Highlight follows on Drag
- Timeline
- 700cb1bGrids: Track Names are now unique for all grids
- Effects
- b858cf2Plugin Settings: Interface Tab: Added Seperate Timeline Sizing Options, added Scrolling to Interface Tab
- UI / UX
- 74b1b3cGrids: Fixed context menu
- e232b12Time of Day: Adjusted Hour Font Size/Color
- 195a0d6Plugin Settings: Interface: Grid Sizing Properly Functioning. Scaling needs tuning
- f799bdcPlugin Settings: Interface Tab: Fixed scaling and grid font consistencies
- 2b94e19Plugin Settings: Interface Tab: Added Functionality for Grid Height and Width sliders. Needs tuning
- 83059e7Plugin Settings: Interface Tab: Added Controls For Sizing Grid
- Other
- c72107cGeneral: Increased Sizing
- Day 124 · 0 commits

- Day 125 · 20 commits

- Effects
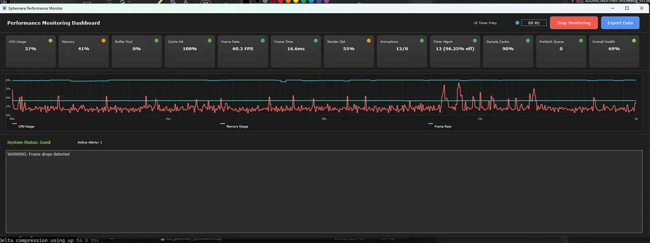
- d162efaOptimization: Added Performance Dashoboard options to Advanced Tab in Plugin Settings
- UI / UX
- e18e911Optimization: Performance Dashboard UI in Advanced Tab Functional
- 7b9d427Optimization: Phase 5: UI Paint Sequencer and BaseGrid integration
- 18ab7dbOptimization: Phase 5: UI Paint- Smart Dirty Region Tracking and Perf monitoring
- Other
- 0ae74b1Optimization: Performance Dashboard: GridTimerManager initial integration, needs more work
- 40dc477Optimization: Performance Dashboard: FrameRateController Displays actual FPS
- 00fca36Optimization: Performance Dashboard: FrameRateController intitial integration
- 1d21f3dOptimization: Performance Dashboard: OptimizedParameterCache now functions and displays accurate information
- 6890d97Optimization: Performance Dashboard: Integrated OptimizedParameterCache
- 43671dcOptimization: Phase 6 Advanced Optimizations Complete
- 43ae664Optimization: Phase 6 integrations
- 285e217Optimization: Phase 6: Added FrameRateController for real
- b02f35dOptimization: Phase 6: Added FrameRateController and RenderOptimzer
- 244766fOptimization: Phase 5 Complete: Added TimelineGridComponent integration to DirtyTracker
- dc8694bOptimization: Phase 4 Complete: Parameter Access Optimization
- 79183c8Optimization: Phase 3: Memory Pool Critical Systems successfully implemented
- 0024aa7Optimization: Phase 2C Animatedbutton Future Ready
- 1a69a8fOptimization: Phase 2B BaseEffectGridComponent integrated into GridTimerManager
- 6625053Optimization: Phase 2A: TimelineAnimationManager integrated into GridTimerManager
- b45b9c0Optimization: Phase 1B: Added Memory Pool Manager
- Day 126 · 5 commits

- Other
- 9948384Optimization: Perf Dash: Cache rolled back to last update, timer moved forward one step
- 1fb22afOptimization: Perf Dash: Agent 4 Step 2 complete, hit cache fallback
- c8f4f2eOptimization: Perf Dashboard: Agent 4 Cache Hit Step 1 complete, removed simulated numbers
- e13ba33Optimization: Performance Dashboard: AudioBufferPool now confirmed functional and linked
- 9163004Optimization: Performance Dashboard: AudioBufferPool now functional. Needs linking with dashboard
- Day 127 · 4 commits

- UI / UX
- 3a9b2f4Optimization: Perf Dashboard: Timer Mgmt Now functional, added UI control for UI Timer HZ control.
- 664072aOptimization: Perf Dashboard: Cache properly updating, play button was bypassing parameter system APVTS
- Other
- a1ec788Optimization: Performance Dashboard: Rendering Optimization Step 1
- ef13f3fOptimization: Performance Dashboard: CPU Monitoring now functional
- Day 128 · 6 commits
- Audio engine
- 99e79efOptimization: Performance Dashboard: Sample Cache now shows true values and properly updates
- UI / UX
- 64d3b1eOptimization: Performance Dashboard: SmartSampleCache upgrade- Cache now knows spatial relationships for predictive loading, Cache now knows spatial relationships for predictive loading, When user clicks a cell, preloads surrounding 3x3 grid of samples, Runs intelligent analysis every 30 seconds, Automatic memory optimization and performance tuning.
- Other
- a867d52Optimization: Performance Dashboard- Render Optimizer now working correctly
- aea6550Optimization: Performance Dashboard: Flicker Fix Part 1
- 1213bc1Optimization: Performance Dashboard: Rendering Optimization functional, major performance increase.
- d5208fdOptimization: Performance Dashboard: Rendering Optimization Step 2- Better weights, accounting for time as well as successes
- Day 129 · 10 commits
- Audio engine
- af831e6Optimization: Performance Dashboard: Buffer Pool UX Clarity update
- UI / UX
- 00eead8AUGUST OPTIMIZATION 2025 COMPLETE. New: BaseGrid Refactor Phase 1: Legacy Fallback (non-modal) Debug for unhandled context menu items
- 0933b8dOptimization: Performance Dashboard: Resize Aware Performance Monitoring added
- Other
- 99d9d5eBaseGridRefactor Phase 2-4
- 884ee8bOptimization: Performance Dashboard: Unified Score Consistency
- 2d985b7Optimization: Performance Dashboard: Labeled Cache as Cache Hit Rate to be less confusing
- d3ad95fOptimization: Performance Dashboard: Memory now shows Green Status light at proper threshold
- 1553b33Optimization: Performance Dashboard: Fixed Overall Health Score Calculation
- bad4cfdOptimization: Performance Dashboard: Framrate Controller now properly displaying status
- ce44394Optimization: Performance Dashboard: Prefect queue now shows cells prefetching accuratly
- Day 130 · 9 commits

- Audio engine
- 3c57801BaseGrid Refactor Phase 6: Click to drag sample restored, dashed border is removed for cleaner appearance
- Visualizer
- 3454733Options: Program Settings: Added General Tab with Toggles for EnvironmentalVisualizer visual effects
- Infrastructure
- 6a23744BaseGrid Refactor Complete
- 946c600BaseGrid Refactor Phase 7: GridAnimationController created
- b16d3ceBaseGrid Refactor Phase 6: Fixed Copy/Paste
- f6d6d64BaseGrid Refactor Phase 6: Also fixed gridlines. Still have to fix normal copy/paste operation.
- 0ab0ee0BaseGrid Refactor Phase 5 GridInteractionHandler and GridSelectionManager (500 lines)
- Other
- 03e2cc4Options: Program Settings: General Tab added Seasonal Effects Toggle
- 08bccd0Graphics Tab framwork
- Day 131 · 6 commits
- Timeline
- 74fe554Waveform display zoom added
- 1a8a982Waveform Display: Scrolling now properly functioning
- Effects
- 49a0cf9Program Settings: Added Waveform Tab and Waveform Resolution settings. Fixed plugin crashes on debug due to timers
- UI / UX
- 05b0f9aGrids: Track header now matches time of day color
- 6b0e249Timeline Grid: Can now adjust height of Timeline items by holding shift and clicking and dragging the lower bounds of the item
- eee957cTimeline Grid height adjustment plan
- Day 132 · 7 commits

- Timeline
- af238f5Waveform Display: Waveform Tab settings added
- 3050cb2Waveform Display: Rework Phase 1, smooth lines at any zoom level
- UI / UX
- a68efdaWaveform Display: Debug Context Menu Crash Fix
- 860dccfWaveform Display: Added Resize Handle to Plugin Settings and options to Interface Tab
- 7e6d2e7Waveform Display: Added 5 Visualization Modes. Standard, Frequency Colored, Peak Enhanced, RMS Overlay, and Spectral
- Other
- a96e540Standalone: Removed duplicate native title bar
- 535ab81Standalone: Fullscreen options added. Can display accross multiple screens. I was really proud when I saw it in ultrawide. I have to keep going.
- Day 133 · 4 commits
- UI / UX
- 3f1fe02Bug fix: locked alpha color to 1.0f for Effective Glow in Environmental Visualizer Component
- Other
- 1943e3cSave/Load: Save files properly saving state with new .ephemeral extension
- edc6d1dSave/Load: Can save file but states not properly saving yet. Files save as .ephemeral
- f5856faStandalone: Title Bar stays when clicking in/out of fullscreen mode
- Day 134 · 11 commits

- Audio engine
- 1c93b6fGeneral: Scrollbar now compliments time of day color. Volume control updates with time of day color. Added Placeholder effects to global effects. Added Record button next to play/stop buttons.
- Modulation
- 74d1850Weather Forecast: Integrated Visual forecast identifier, have to confirm accuracy
- 5a64249Weather Forecast Phase 1 integration. Intelligent preloading and visual indicators coming.
- 288304dWeather API Fix
- UI / UX
- ee74074Timer Callbacks for LFOControlPanel Environmental Visualizer Component and PerformanceMonitor moved to GridTimerManager
- 045b10aGrids: Can now hide any Grid from view by right clicking the Grid button
- f00c20eGraphics Tab: Added Twinkling star speed slider. Adjusted base speed to be much slower
- df397a5Griddisplay: Header Colors adjusted to be more in sync but still distinct
- Other
- edc02bfTimer: Completed Phase 3: increased limit to 256
- 7d25453Timer: Complete Phase 2 optimization with DirtyRegionTracker integration and API fixes
- 5c81227Cleaned up Debug output
- Day 135 · 20 commits

- Audio engine
- 33d20d6Added Reverse option to the Sample context menu and added Time tab to SamplesettingsPanel
- 2dc387a Implement comprehensive onboarding tooltips and contextual help system for environmental audio organization. Added enhanced grid cell tooltips that show real-time environmental conditions, activation status, and step-by-step guidance for new users. Enhanced view button and mode selector tooltips with detailed explanations, keyboard shortcuts, and creative inspiration for each environmental grid type. Fixed compilation errors from variable scope issues and UTF-8 emoji crashes by using ASCII-safe characters and proper variable scoping.
- Modulation
- d9430eaModulation Matrix: Added Wind Speed as a modulation source
- Effects
- 496eb0fEffect Grids: Hover State added
- Visualizer
- 45c8557perf: Cache animation sin() calculations to eliminate redundant trigonometry in paint cycles
- UI / UX
- 7482b0eWaveform Display: 2px Drop shadow, Zoom level indicator, and environmental color for indicator bar added
- 924f22aTopRowComponent: Grouped grid view buttons with a subtle background container, improved hover
- 0bf655eReduced main content border radius from 10px to 4px for a more refined appearance. Implemented frosted glass effect with layered gradients, highlights, and shadows for overlay panels (CrossfadeSettings, GlobalEffectsSettings, ModulationMatrix). Updated all main content areas to use consistent 8px padding for improved visual breathing room.
- 074c2aeAdvanced Tooltips: Implement smart split tooltip system with instant grid navigation and independent onboarding rotation
- 3dd7e44Tooltips: Advanced Tooltips: Knows when hovering over grid and switches to a static printout, need to separate the sections further
- 80244feTrack header now properly stylized to match color themes
- 74e8559Tootips: Fixed cell line wrapping, increased speed of tooltip readout
- 7813b16Added parameter validation, effect chain accessibility testing, try-catch blocks around critical operations, anddelayed ListBox initialization to gracefully handle corrupted data and prevent crashes when clicking effect grid cells.
- 3990f9afix: Replace hardcoded spacing with DesignTokens 8px grid system in TimeOfDayEffectGrid
- d5cda0fAnimations: Fixed modal animation blocking. Removed mouseDown blocking - Users can now click during panel animations, Added animation cancellation - Previous animations are cancelled when starting new ones instead of blocking, Improved panel switching - Can switch between panels during animation without waiting, Reduced animation durations - From 200ms/180ms to 120ms/100ms for snappier feel.
- 6d377d0Waveform Display: Now shows entire waveform view from start of display. Can drag other ui elements out of the way to make waveforms BIG
- 756af16Fix keyboard navigation focus issues and complete NavigationManager integration. Added proper key listener registration and delayed keyboard focus grab to prevent initialization crashes. Debug output confirms Ctrl+1-7 view switching and Ctrl+Shift+1-5 effect grid navigation now work correctly.
- Other
- 837aa54Standardized Gridlines in DesignTokens
- 2e5ccefTypography: Replace hardcoded fonts with DesignTokens typography styles in TimeOfDayEffectGrid
- 7bd67d6Performance Monitoring: Set monitoring to be off by default on startup
- Day 136 · 17 commits

- Audio engine
- 4cdb67cBPM Glows in environmental color in sync with beat
- cd52571Time of Day Sample Grid: Added First step of hover scaling
- Timeline
- d2fc699Waveform Display: Extracted WaveformSettinsManager for visual settings management.
- 522a869Waveform Display: Extracted WaveformInteractionHandler
- 5a6988eWaveform Display: Debug statements removed
- 2416cadWaveform Display: 1000x shows (max) to indicate max zoom level has been reached
- 100f9c5Output Meter: Added Notches, added background Gradient. When multiple solo buttons are pressed in sequence, a chain connecting them form for visual aesthetic
- UI / UX
- bc2cffaWaveform Display: Fixed Tooltip UTF-8 crash
- 11e90fbWaveform Display: Waveform Tooltip Provider
- 3ac2a26Waveform Display: Extracted Context menu and cleaned up some debug statements
- 32be54cWaveform Display: Updates to proper time of day color via designtokens
- c21c6fcTooltips: Track Hours Header Bar now has Split Tooltip system
- c302547Transport: Added Pause Icon :)
- Other
- dac2c02CustomTitleBar: Save Stage Mgmt: Project auto-loads last saved project for easier testing
- d9e7db3Project name now stored with load/save state
- b36123aCustom Title Bar: Added Project name to left side of title bar
- 8aa22e9Output Meter: Cleaned up notches
- Day 137 · 19 commits
- Audio engine
- 8d8e142Sample Browser: Added metadatacaching that checks existing scan data first to avoid expensive disk reads. Added throttling for search updates. Table refreshed on every file batch during scanning, so reduced refresh frequency to every 100 files during active scanning. Needs tuning
- d8724a7Sample Browser Vertical View only shows essential info, Star, Name, Duration, Size. Uses compoact Widths. Added enhanced scrolling for sample browser
- 02a77fbSample Browser Vertical View Foundation
- f94770fRestored Multi-sample settings panel
- a9e6d40Interface Tab: Increased max sample grid width to 800px to allow for better view of active samples if wanting to focus a certain condition
- Timeline
- 5d226c3Waveform Display: Tooltips: fixed feedback loop with base message
- UI / UX
- 8ca441eAdjusted size of Grid Select and Override combo boxes, will only be as wide as max text length
- 24f5c21Grids: Shortcut: Can Hold Shift and click Condition track to resize quickly
- 02a7451Colors: Extended panel color responsiveness to EffectChainPanelComponent, ModulationMatrixComponent, SampleBrowserPanelComponent, ProbabilitySettingsPanelComponent, ReverbSettingsPanelComponent, PitchShiftSettingsPanelComponent, and StemSeperationPanelComponent. Added Borders, tinting at appropriate intensities
- 61f47e7Colors: SettingsSamplePanel and MultiSampleSettingsPanel now respond to time/color
- 32f5aacAdd responsive typography system: grid cells, headers, and panels now use unified DesignTokens with DPI scaling
- acc437cGrids: Responsive typography foundation, resizes with grid width. Badges resize but could be cleaner
- 2d38d8fWaveform Display: Custom tooltip now supports sub menu items in waveform display context menu
- dcc7f72Waveform Display: Added waveform context menu tooltips
- 5e4537aCustom Tooltips: Added ability to add tooltips to context menu(s).
- Other
- 376f046Colors: Increased Colored Border size for panels
- b789c2eGridinteractionhandler: Right click now also focuses cells
- 3e4c356Custom Tooltips: Fixed Truncated Messages
- 7f7d2eeCustom Tooltips: Almost working
- Day 138 · 13 commits

- Audio engine
- cd75e9aSample renaming fix: Modalstatefinished was logging unhandled menu id instead of calling derived class's method
- e850765Fix: Eliminate fetch_add() statistics tracking from audio thread getters, move cache updates to UI thread, restore real-time audio processing safety for commercial DAW compatibility.
- Timeline
- df0ee32Waveform Display Zoom fix
- UI / UX
- 953d62dImplemented generic ParameterChangeAction class that automaticall creates undo actions for all APVTS parameter changes via parameterChanged() callback, wit infinite loop prevention using suppressParameterUndoActions flag and smart coalescing fo rapid parameter changes like slider dragging.
- b94beeaTimeline Playhead Context Menu ID fix
- affb78fMigrated all remaining getActiveEditor() calls to new getEditor() method for full standalone/plugin compatibility across PluginProcessor, grid components, and tooltip providers.
- f939b96Added getEditor() method to PluginProcessor that works in both standalone and plugin modes, with standalone editor registration infrastructure and fixed compilation errors
- 8b50cccUndo/Redo System: Fixed Geteditorref and UI updates properly
- Other
- f864bf9Undo/Redo: fix: prevent parameter gesture coalescing with beginNewTransaction()
- 0bfd8c3Undo/Redo: Prevent parameter snapping by skipping initial gesture perform.
- 04f314aUndo/Redo: Multisamplepanel now updates when samples are removed via undo
- 2c0a2d9Fixed audition highlighting
- 7c23ed6Undo/Redo: Foundation added
- Day 139 · 5 commits

- Timeline
- cb372e3Undo/Redo: Timeline Items: Dragging, resizing, switching between grids all now save undo/persistence
- UI / UX
- 4ce260bUndo/Redo: Created Undo History UI, accessible from options menu
- Other
- b0eb734Undo/Redo: Sequencer Steps added
- a39ed02Undo/Redo: Sequencer Parameter Lane, Gate length dragging, and nudge dragging added
- d6e77c1Undo/Redo: EffectChainPanelComponent now supports undo/redo for adding/removing effects
- Day 140 · 10 commits

- Modulation
- ae66121InfoChiron: Text colors update with time of day
- Timeline
- b28c14bUndo/Redo: Timeline Items: Height Persists and updates properly
- UI / UX
- 5db6d9fInfoChiron: Right click to open context menu to change text color. Added Time of Day/dynamic and white
- 2795123Waveform Display: Updated background color to match Time of Day
- f64d119Timeline Grid: Background for source/column and rest of grid now consistent.
- b4d2cddTimeline Grid: Track division lines now all scale together with resizes
- 54e13a8Timeline Grid: Height Resize for individual item now resizes Source/Track Column item as well. Height resize handle lost fixed
- fa9c385Undo/Redo: Timeline Items: Persist and update UI properly
- Other
- 27acdf1Infochiron: Added Background
- 1ff7071Infochiron: Changed colors again and added black border around infochiron text
- Day 141 · 8 commits

- Audio engine
- bf0dd2fAutomation: Global Effect Automation clips can be added to Timeline Grid through sample cell context menu. Automation Items appear and properly position with Timeline Item Height Resizing
- e6dd2d5Global Effect Automation Foundation: Added Context Menu Options to Sample Grids
- Timeline
- 6243421Automation: Connected AutomationCurveManager to ModulationEngine
- b4dbbe7Automation: Real-time safe cache system. AutomationCache, following OptimizedParameterCache pattern. Real time safe
- Effects
- ebfe14cEffects: Global Reverb Updating in Real-time
- d27829dEffects: Global Reverb Controls now aligned
- cae0554Effects: Added Global Reverb Options to Reverb Effect
- Other
- 0038cfaEffects: Global Revern Controls now appear
- Day 142 · 20 commits

- Timeline
- 4d007e1Automation: Resizing Automation Track moves source column down accordingly
- fb257eaAutomation: Can drag automation points
- 075e974Automation: Can add points to the automation clips
- 1cbaebbAutomation: Z-order issue fixed for automation item
- aa983efAutomation: Colors now styled and Source text located in correct position
- Effects
- 3067d48Effect Parameter Automation: Confirmed working in basic state
- 3146d08Global Effect: Global Reverb Control Now update in realtime
- 8f9e58cRevert To: Automation: Global effect Automation Clips can be added----> Effects: Enable Global Reverb Control toggles all reverb on and off.
- UI / UX
- 1e66ee3Plugin Settings: Interface Tab: can now move Color Transition slider lower than two minutes
- c3ccbcbPlugin Settings: Interface: Added Time Color Transition Slider and frame work for Custom Time Input
- 876cd90Replaced segmented time colors with smooth 24-hour gradients that naturally transition through daylight cycles, added professional muted color palette with consistent saturation, and implemented typography hierarchy that emphasizes current time with bold fonts while de-emphasizing other times for improved visual clarity and unified design.
- b4c9177Timeline Grid: Environmental buttons no longer cover the zoom buttons
- 9cb3851Automation: Resizing Automation Track moves rest of Timeline grid view down accordingly
- 61d695aAutomation: Added Automatin context menu. Added delete point option and info is shown
- a175f45Automation: Timeline item handles mouse when holding shift to show resize icon
- b2d2393Automation: Can now resize clips by shift+clicking bottom bounds
- 751bcc0Automation: UI for Automation Items now shows accurate values
- Other
- b4097eaInfoChiron: Clock now runs when custom time is set
- c564322InfoChiron: Clock Settings Update Displayed Time but don't run yet
- 226d2e0InfoChiron: Click Clock while Hour Override is ON to open dialogue box to select new time
- Day 143 · 8 commits

- Audio engine
- f45c923Timeline Grid: Sample Items now update with dynamic time of day color
- UI / UX
- 51c6857Timeline Grid: Added TimelineUnifiedOverrideComponent- Can adjust any current condition from the two combo boxes
- 9ca84daTimeline Grid: Hover activates for any path taken to item
- 2b31629Grid Headers: Vertical Gradient and Fade added to Weather and Season Grids
- daaaf7fGrid Headers: Vertical Grade and Fade added to Weather and Season Grids
- 28fdcc6Color Transitions follow correct set timing but still snap. Debug output cleaned up
- Other
- 75764fbDebug: Removed 99% of statements and optimized for debug mode
- aff093cSettings: Infterface: Updated Transition Duration to min:sec format
- Day 144 · 19 commits

- Audio engine
- 814c696Mixer: Added button to BottomBarcomponent
- eb77e5fMixer: Adjusted Master Track to left of Mixer
- 8deabffAdded Master Track to Mixer
- fa73899Mixer: Drag Handle can be pulled to full length
- a936327Mixer: Added more UI controls
- a4c42cbMixer: Open Mixer with Ctrl+M, Updated Mixer style to match existing themes/colors
- 8c85342Mixer: Added Foundation
- Timeline
- 1380a36Timeline Mode Refactor: Debug and Dead code removal -95 lines, 3591 total
- UI / UX
- 1045f93Timeline Grid Refactor: pasteTimelineItemUndoable, setautomationTrackHeighMultiplier(), setItemHeightMultiplier, pasteCopiedItemAtCurrentViewPosition
- fc50c1bTimeline Grid Refactor: SetCurrentPlayheadPosSec extraction 2539 lines total now
- 096b3deTimeline Grid Refactor: Added updateActiveSamples to new TimelineContentManager
- 1d70f80Timeline Grid Refactor: Finished Drag State changes
- e553938Timeline Grid Refactor: More Drag State
- 870f93fTimeline Grid Refactor: Added TimelineDragStateManager. -10 lines (lol), 2767 total. Not done yet
- 13fb2b8Timeline Grid Refactor: Added AutomationMouseHandler and TimelineHoverManager. -360 lines, 2777 total
- 000f978Timeline Grid Refactor: Added AutomationTrackPainter, Timeline Label Painter, and TimelineTooltipGenerator. -404 lines, 3137 total
- 9e944d4Timeline Grid: UnifiedOverride now uses listeners
- Other
- ff86433Cleaned up EnvironmentalGridComponent
- f5b73f7Hour Override: Fixed normalisation bug for display of time.
- Day 145 · 20 commits

- Audio engine
- b3d2d44Tooltips: Waveform display resize handle, and sample browser view button
- 1cc958cBottomBarComponent/Sample Browser: Move Side-dock button inside Sample Browser Controls, removed from bottombarcomponent
- eb9710dSequencer: Can click and drag Track/Sample column to select.
- 5c29292Sequencer: Added Grid-line highlight directly underneath selected sample to match grid line highlight directly above selected sample
- 329c752Sequencer: Adjusted so sequencer is always in full screen view, added missing left border for track/sample column
- Modulation
- a1485ffSequencer: Updated Pattern Buttons to match time of day Styling
- 35af681Sequencer: ArrangementDisplay background now follows time of day colors
- Visualizer
- 01a9be1Sequencer: Reduced Starfield and gradient background transparency
- UI / UX
- 9cce2fcGeneral: Fallback button text, Animated Button updates, Magic number fixes, fixed hardcoded time signatures, replaced hardcoded alpha values in animation
- 9954383Timeline Grid: Increased default track length to 10 minutes. Affects header bar and ruler abilities.
- f6e0b26Sequencer: Updated Loop and Song buttons to use the same colors and look/feel as the Grid View buttons
- e8bf6cfEffect Grid: Updated header colors to match time of day, still needs more work
- 001b92bTimeline Grid: Track lines extend to edge of screen at all times
- cea96faSequencer: Closed top right edge of sequencer grid, cleaned up background
- 519ecd2Sequencer: Grid lines match BaseGridComponent color
- e97acffSequencer: Unified Colors further. Harmonized grid lines, smart background sampling, simplified hover calculation
- Other
- 46d558dSequencer: Added Slight Cell transparency to allow background texture to come through at 25%
- 7eec828Sequencer: Shift-Click source Tracks/Samples for multi-selection
- ede1115Sequencer: Entire sequencer is always in view. Restored Viewport scrolling
- 8eb9bd3Sequencer: Arrangment Display background doesn't load yellow anymore
- Day 146 · 2 commits

- Audio engine
- 7f9b290Tooltips: BPM Tooltip while in Host Sync
- Visualizer
- 4341d76Sequencer: Added Sequencer Visual Effects Controls to Interface Tab. Background Opacity and Starfield Opacity
- Day 147 · 0 commits

- Day 148 · 3 commits

- UI / UX
- 4e9c7ebAdjusted header colors again
- 7f396e2Updated Header Bar Colors to better match time of day
- Other
- 5cbabf6Keyboard Shortcuts: Ctrl+ Left/Right Arrow Keys controls active hour
- Day 149 · 0 commits

- Day 150 · 2 commits

- Effects
- 36fde26EffectChainPanel: Doesn't show 'Unknown Effect' anymore when loaded the newly added effects
- UI / UX
- 95cd938EffectChainPanel: Added Placeholder UI for Flanger, Compressor, Phaser, Distortion, Tremolo, RingMod, Eq, Chorus, AmbienceReverb, EQ, SpecificFilter, DelaySpatial
- Day 151 · 2 commits

- Audio engine
- 7a8f97aCello: Sample names and parameters integrated in framework
- Infrastructure
- 66ec180Cello: Framework Infrastructure and SampleCellWrapper/SampleDataManagerBridge
- Day 152 · 3 commits

- Other
- 7a78613Cello: Removed Debug for processor state
- 3dd579cCello: Fixed state tree wipeout bug
- 83ceb59Cello: New Project Clears Data
- Day 153 · 1 commit

- Other
- f2b9cf6Cello: Sequencer steps now use Cello pattern